武汉鑫江车-双机双级螺杆制冷机组和控制系统介绍
发布时间:2023-01-03
浏览次数:2596
作者:武汉鑫江车
万泰赢伽2双机双级螺杆制冷机组该机组制冷循环为改进的两级压缩一级节流中间不完全冷却循环,采用两级过冷,容积比配置灵活,制冷效率高,二十多种规格,低温系统制冷量范围覆盖面大,全微机触摸屏控制,操作简单方便,在-40℃···
双机双级螺杆制冷机组
万泰赢伽2该机组制冷循环为改进的两级压缩一级节流中间不完全冷却循环,采用两级过冷,容积比配置灵活,制冷效率高,二十多种规格,低温系统制冷量范围覆盖面大,全微机触摸屏控制,操作简单方便,在-40℃/+40℃工况下,制冷系统比单机带经济器压缩机组提高约 30%,比单机双级压缩机组提高约 10%,适用于食品乳品、冷库、化工、多晶硅、PVC、制药、煤炭等行业中,是-30℃~-60℃低温制冷领域产品。
双机双级螺杆式制冷压缩机组特点:
1、内容积比可调。制冷系统由于工况变化或由于室外气象条件发生变化,都将影响机组运行状态,内容积比可调是必须的,而且必须是在开机状态下自动可调的,使制冷机组始终运行于制冷效率点。
万泰赢伽22、径向、轴向轴承全部采用质量、原装轴承,保证了的转子定位和的摩擦损失,效率更高,使用寿命更长。
3、采用启动油泵、压差供油方式:一台小油泵仅在开机前提供预润滑,压缩机启动压差建立形成后,油泵停止运行。
4、机构卧式三级油分离器,三级分离均在油分离器内部完成,内部分 17 层,其末级分离滤芯采用高分子厌油材料,保证终分离精度高达 5ppm。
万泰赢伽25、采用德国西门子PLC 及台湾触摸屏显示器,实现自动控制、自动监控、故障自动检测及自动处理。
螺杆压缩机,压缩机,空调压缩机,冰箱压缩机,螺杆式压缩机,制冷压缩机
与单机双级压缩机组相比具有以下优点:
1、双机双级压缩机组采用改进的两级压缩一级节流中间不完全冷却循环,两级过冷,系统 cop 值更高,运行更经济。
万泰赢伽22、采用全压差供油,排除油泵故障并完全节省油泵电机功率,系统cop 值得到进一步提高。
3、双机双级压缩机组的高、低压级压缩机采用普通的半封闭式螺杆压缩机,有二十多种组合方式,可根据不同的工况、不同的制冷剂选择排量的压缩机和的容积比;而单机双级压缩机组仅四种机型,难以选择与冷量相匹配的机型,且高、低压级压缩机的排气量相对固定,当蒸发温度在-35℃以下时难以达到效果。


万泰赢伽24、单机双级压缩机只有能量调节而无内容积比调节,经济性较差。
5、单机双级在系统运行初期就是双级压缩,由于蒸发温度高,又不可能满载运行,故初期效率低,降温速度慢;而双机双级在初期只有高压级运行,且可以满载运行,当蒸发温度下降到某一温度时才启动低压级,降温速度快,运行十分经济。
万泰赢伽26、双机双级机组采用两台压缩机及电机,分别启动,所以启动时对电网的冲击力小。同时,由于一台电机变成了两台电机,所以,大多数情况下可采用 380V 低压电机,降低成本及价格。
7、维护成本低廉。
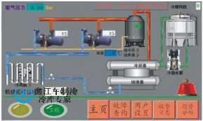
控制系统
万泰赢伽2控制系统PLC 全自动化控制,全部程序化设计,电脑自动控制温度及制冷设备的开停。
采用的是西门子PLC 控制器;人机界面:配置液晶触摸屏,实现智能人机对话,能显示机组运行状态,通过控制器实现对所有制冷设备的开停和能量调节,无须人工操作。



万泰赢伽2螺杆冷水机,冷水机厂家,冷水机组,工业冷水机,水冷式冷水机,风冷式冷水机,螺杆式冷水机组,低温冷水机
1、电源要求:
万泰赢伽2本工程要求提供三相~380/220V,50HZ,电压波动范围 5%-10%,电源进户前做重复接地处理,地零分开。
2、机组控制箱配制清单

3、机组控制的特点:
万泰赢伽2一键开机,一键关机,自动运行,“傻瓜式”控制;手动/自动无忧切换;断电记忆。
万泰赢伽2机组运行状况一目了然,“制冷”、“停机”、“报警”以及库内温度均可在控制箱上体现。
万泰赢伽2高压保护,低压保护,油压差保护,电流过载保护,频繁启动保护,延时保护,电压缺项保护等一系列保护,保证机组安全运行。
可以通过设定控制模块的参数,改变设定温度,实现一机多工况运行。
可选择远程监控运行系统,做到异地开关机及更改参数。
万泰赢伽2低温冷冻机,工业冷冻机,冷冻机厂,风冷式冷冻机















